How to Set Up Strategy Alerts via TradingView

logo
Соңғы жаңарту: 2025-11-25 13:33:35
Бөлісу

TradingView Alerts are immediate notifications triggered when the market meets your customized criteria. Here’s a step-by-step guide to setting alerts on TradingView to send you notifications on Bybit’s website and App in real time.

 

Notes:
You must upgrade to TradingView Essential to gain access to this feature.
Please DO NOT share your webhook URL with others, as this may allow you to receive false/scam messages.
— All received Trading View Alerts are sent only on behalf of the user’s settings and not related to the Bybit platform. 

 

Step 1: Get your Bybit webhook URL in one of two ways:

  1. Via the TradingView Alert at the top right of the chart

  • Click on TradingView Alert in the upper right corner of the chart.
     

image.png
 

  • A TradingView Alerts window pops up. Please click on Set TradingView Alert, and tap on Copy URL for the Bybit webhook URL.

 

img_v2_18c417ec-a0b8-4711-93fc-d1af59e5955h.jpg

 

  1. Via TradingView Alert under Account & Security

  • Click on the profile icon on the right side of the navigation bar, then click on Account & Security to enter the Account & Security page. Next, select TradingView Alert.

  • Tap on Copy URL for the Bybit webhook URL.

 

image.png
 

Tip: Please ensure to copy and paste our template — exchange={{exchange}}, ticker={{ticker}}, price:{{close}}, [Your optional message goes here] — into the alert message box in order to receive TradingView Alerts promptly. Otherwise, your TradingView Alerts may be sent to the Unknown tab.

image.png

 

Other tab: If you are plotting using other exchanges' charts, your alerts may be sent to the Other tab, which will display the strategy alerts of other exchanges.

Unknown tab: If you do not fill in exchange={{exchange}} in the message box, an alert may be sent to the Unknown tab.

 

Step 2: Set Price, Indicator and Custom Chart alerts on TradingView via the Bybit webhook URL.

  1. Price Alerts

  • Click on Alert in the navigation bar.

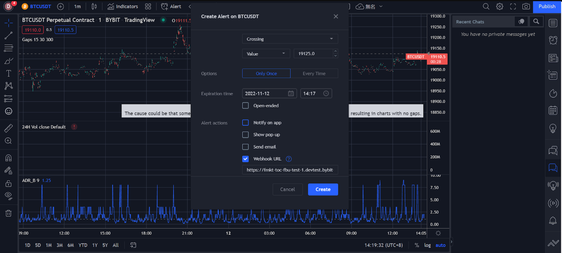
  • Set your alert preferences in the Create Alert window, including trigger price, trigger frequency, expiration time, alert notification channel, message and more.

  • Please make sure all of the information you’ve entered is correct, then click on Create.

     

image.png


Your price alert has successfully been created. 

You can view your alerts history under Alerts on the right side of the TradingView page. To edit parameters or delete an alert, click on the settings or remove the icon in the corresponding alert bar to process.
 

image.png

 

  1. Indicator Alerts

  • Click on Indicators in the navigation bar.

  • Click on the three-dot icon on the right in the indicator column and select Add indicator/strategy.

     

image.png

 

  • Set your alert preferences in the Create Alert window, including trigger method, expiration time, alert notification channel, message and more.

 

image.png

 

  • Please make sure all of the information you’ve entered is correct, then click on Create.

Your indicator alert has successfully been created. 

You can view your alert history under Alerts on the right side of the TradingView page. To edit parameters or delete an alert, click on the settings or remove the icon in the corresponding alert bar to process.

image.png

 

  1. Custom Chart Alerts

  • Select the trend line icon on the left to draw trend lines, channels and more.
     

image.png
 

  • Right-click on the drawn trend line or channel, then click on Add Alert on Extended Line
     

image.png
 

  • Set your alert preferences in the Create Alert window, including trigger method, expiration time, alert notification channel, message and more.
     

image.png
 

  • Please make sure all the information you’ve entered is correct, then click on Create.

Your custom charts alert has successfully been created. 

You can view your alert history under Alerts on the right side of the TradingView page. To edit parameters or delete an alert, click on the settings or remove the icon in the corresponding alert bar to process.
 

image.png
 


These alerts will be pushed to your Bybit account, where you will receive them instantaneously while trading on the Bybit desktop or App.

Bybit Desktop: You can view your alert details under the TradingView Alert (under Announcements) in the lower right corner of the Bybit trading page.

image.png

Bybit App: You’ll receive push notifications once the TradingView Alerts you’ve set are triggered.

image.png


As soon as the TradingView alerts are set up, you will receive them on both the App and PC in real time.

 
 
Was it helpful?